Инновационная CRM для нефтегазовой отрасли
(Концепт)Крупный международный заказчик — запрос на платформу, которой ещё не было на рынке
Заказчик обратился с задачей разработать CRM, которая собирала бы данные с разных направлений нефтегазового бизнеса и показывала бы их на визуально понятных дашбордах. Нужно было спроектировать дизайн так, чтобы снизить порог входа: в отрасли мало публичных референсов, а существующие решения часто перегружены и слабо дифференцируют важное и второстепенное.
- Четыре крупных раздела: Oil & Gas Production (upstream), Transportation (midstream), Customer and Market Analytics (downstream), Company Efficiency
- Дашборды с KPI, трендами, фильтрами и подсказками (tooltips)
- Таблицы скважин с сортировкой, статусами и цветовыми акцентами
- Графики транспорта, расходов, загрузки трубопроводов, heatmap доставки, downstream-аналитика рынка
- Экран эффективности компании: мультипликаторы, распределения доходов/расходов, MTTR/MTBF и надёжность оборудования
Ключевые задачи:
Объединить разнопрофильные задачи трёх направлений (добыча, транспорт, переработка и рынок) в одной визуальной системе, чтобы аналитика в реальном времени и прогнозы были доступны без долгого обучения интерфейсу.
Контекст отрасли и постановка задачи
Вызов: отрасль закрыта для публичного ресерча — почти негде взять эталонные экраны; типичный софт устарел визуально и по UX. При этом upstream, midstream и downstream в продуктовой логике сильно различаются: для добычи нужны скважины и давления, для транспорта — маршруты и ёмкости, для downstream — цены и спрос. Мы пересмотрели презентации платформ, статьи и сайты аналогов, чтобы собрать хотя бы опорные паттерны.
Задача заказчика — «платформа, которой ещё нет»: единый сервис, который тянет данные с оборудования и из смежных систем и показывает и детальные метрики, и общую картину по предприятию. Главная боль существующих интерфейсов: нет ясной иерархии, мелкие шрифты и графики, похожие оттенки без легенды — пользователь теряет время на ориентацию.
Upstream: тренды добычи и скважины
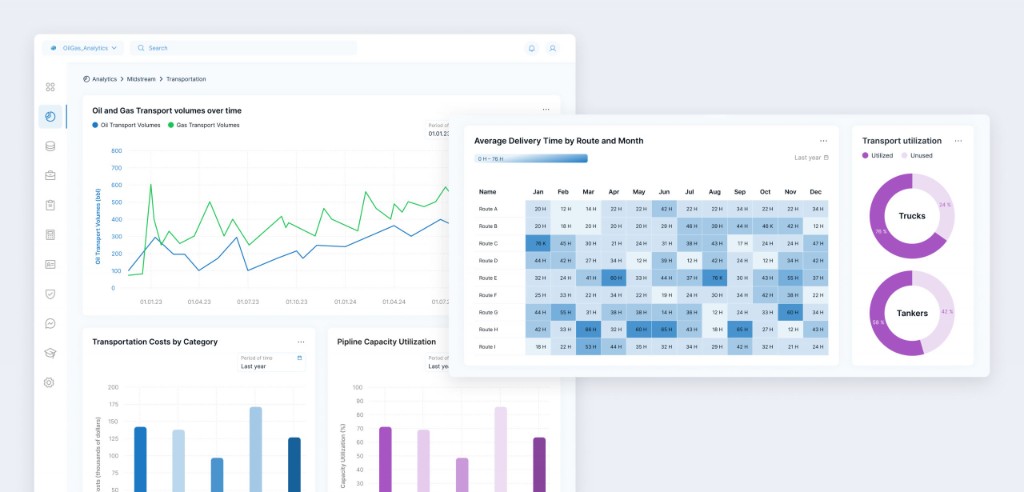
Midstream: транспорт объёмов
Мы выстроили логику навигации: разделы меню, шапка, сценарии по экранам. На дашборде добычи ключевые показатели вынесены наверх; для динамики добавлены стрелки и проценты. График Oil and Gas Production Trends с фильтрами по скважинам и регионам; топ-5 скважин — горизонтальные бары «план/факт»; таблица Well Details — сортировка и цвета статусов. Транспорт: объёмы во времени, расходы по категориям, загрузка трубопроводов, heatmap сроков доставки и утилизация транспорта.
Downstream: блоки KPI по рынку, динамика цен, прогнозы и объёмы по регионам. Company Efficiency: нормализованные мультипликаторы с выбором серий, круговые распределения доходов и расходов по сегментам, внизу — MTTR, MTBF, надёжность по оборудованию. Верхние финансовые карточки сравнивают текущий период с предыдущим. Данные на дашборды приходят с датчиков и из интеграций; интерфейс фокусируется на быстром считывании и сравнении.
Технологии
- Figma
- Miro
Топ-5 скважин по добыче
Таблица Well Details
Объёмы транспортировки нефти и газа
Транспортные расходы по категориям
Загрузка трубопроводов (Pipeline Capacity)
Среднее время доставки по маршрутам и месяцам
Downstream: ключевые рыночные метрики
Динамика цен и прогнозы спроса
Company Efficiency: обзор
Нормализованные мультипликаторы
Эффективность оборудования (MTTR, MTBF)
